Asustor Flashstor FS6712X 12 Bay Storage NAS Hands-On using TrueNAS Scale with VMware ESXi 8.0
I recently “upgraded” my aging storage environment in my home lab with an all-flash Asustor Flashstor 12 Pro with 12 x 2TB NVMe M.2 Drives, with upgraded RAM to 16 GB, running TrueNAS Scale v22.12.3.3. Just an FYI, everything is connected at 10Gb, unless otherwise noted.
-

Asustor Flashstor 12
-

RAM and 6 of the NVMe Drives
-

The other 6 NVMe drives
Here’s a few of my thoughts so far:
-
The “stock” OS that came with the Flashstor is pretty good. It was easy to setup and speeds were decent. It was around what I was getting with TrueNAS (via NFS).
-
The install of TrueNAS onto the Flashstor was pretty simple, which can be seen from their “official” YouTube video outlining the process.
-
I tested the Asustor running TrueNAS as a standalone storage array, with iSCSI, NFS v3 and NFS v4 (being connected to ESXi 8.0 servers at 10Gb). I used a mix of the “Blackmagic Disk Tool” (since it’s available on both Windows and Mac) and Microsoft’s DiskSPD tool.
- NFS:
- NFS 4 is supported on TrueNAS, and I created a datastore fine, but when trying to copy data to the datastore it would error out with “The virtual disk is either corrupted or not a supported format”. After seeing several threads about ESXi not really playing nice or having weird issues with NFS 4.1, I decided to remount using NFS v3.
- NFS 3 worked fine and I was able to move VM’s to the datastore.
- iSCSI:
- When using iSCSI, I first tried to format the LUN using VMFS 6, but received errors similar to this post. It looks like something with TrueNAS will need updated for it to support VMFS 6. I formatted with VMFS 5 and that worked fine.
- iSCSI is noticeably faster than NFS according to the BlackMagic Disk tool tests (which I also ran some diskspd tests and they showed the same increases).
- NFS:
-
As you can see from the below screenshots, it’s working really well and I’m very happy with the performance so far.
-

Testing 2.5GbE Macbook to TrueNAS 2.5Gb using SMB
-

From Win VM local disk on datastore hosted via NFS on TrueNAS
-

From Win VM local disk on datastore hosted via iSCSI on TrueNAS
-

From Win11 VM hosted on iSCSI datastore on TrueNAS
-

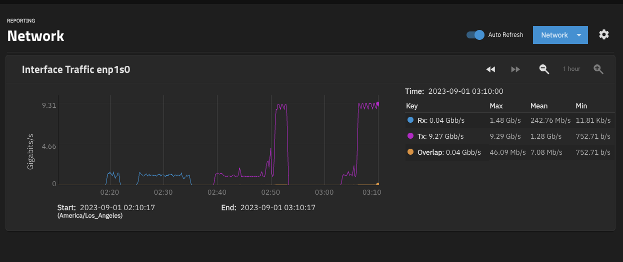
System would go over 9 Gb/s when migrating data
-

Bandwidth during 2 Storage vMotions (probably limited at souce)